01. DATOS GENERALES
| Producto | TOTVS Backoffice | ||||||
|---|---|---|---|---|---|---|---|
| Línea de producto: | Línea Protheus | ||||||
| Segmento: | Backoffice | ||||||
| Módulo: | SIGAFIN - Financiero | ||||||
| Función: |
| ||||||
| País: | Colombia(COL) | ||||||
| Ticket: | 22901413 | ||||||
| Requisito/Story/Issue (informe el requisito vinculado): | DMINA-26208 |
02. SITUACIÓN/REQUISITO
En la rutina de Orden de Pago (FINA085A), al generar un Pago Anticipado (PA) que cálcula el impuesto de Gravamen a los Movimientos Financieros (GMF), son generados dos movimientos bancarios, el primero por el valor total del Título y el segundo con el impuesto calculado para el impuesto de Gravamen a los Movimientos Financierosa (GMF), partir de la configuración del parámetro MV_AL4XMIL. En la rutina Anular Orden de Pago (FINA086) al realizar la anulación del Pago Anticipado (PA), se observa que no se realiza el borrado lógico el Movimiento Bancario del impuesto Gravamen a los Movimientos Financieros (GMF) (4x1000).
03. SOLUCIÓN
En la rutina de Anular Orden de Pago(FINA086) se realizan las siguientes modificaciones:
- En la función que Actualiza y Cancela el Movimiento Bancario del PA (F086ActPA), se agrega la anulación del movimiento del impuesto de Gravamen a los Movimientos Financieros (GMF)(A6_IMP4MIL = 1). En la anulación es utilizado el campo Número Proceso Transf. (E5_PROCTRA), este campo contiene un número único que relaciona el movimiento del Pago Anticipado con el movimiento del Impuesto generado. Si el campo Número Proceso Transf. (E5_PROCTRA) del movimiento del PA (Tipo VL) contiene información, esta es almacena en una variable para posteriormente utilizarla en la localización del movimiento del Impuesto (Tipo IT), si este movimiento existe, es cancelado (E5_SITUACA se actualiza con valor ‘C’).
- Se crea la función que Valida el Pago Anticipado vs el Impuesto 4XMIL(lxColB4Xmil), para que al anular un Pago Anticipado si fue modificado el saldo, y está relacionado al Impuesto de Gravamen a los Movimientos Financieros (GMF), el sistema no permitirá anular el documento y muestre el aviso al usuario.
- En la función que Crea un browse para las bajas de los Pagos Anticipado(fn086Mark), en la validación del campo "Valor", se agrega la función que Valida el Pago Anticipado vs el Impuesto 4XMIL(lxColB4Xmil) para identificar si fue modificado el saldo y validar si hay relación con el Impuesto de Gravamen a los Movimientos Financieros (GMF)
- .
Las actualizaciones realizadas en la presente issue aplican solo para el país Colombia, cuando es realiado el cálculo del Impuesto de Gravamen a los Movimientos Financieros (GMF), con las siguientes configuraciones implementadas:
MV_IMP4MIL = .T. Indica si debe o no calcular el impuesto 4x1000 de Colombia.
MV_AL4XMIL = 0.4 Alícuota para el impuesto 4xMil Colombia.
Campo A6_IMP4MIL = Usado.
- Realizar un respaldo del repositorio del ambiente (archivo .rpo)
- Aplicar el parche correspondiente a la issue DMINA-26208.
- Validar que las rutinas actualizadas coincidan con las indicadas en la sección 01. Datos Generales del presente Documento Técnico.
- Realizar las configuraciones correspondientes al impuesto 4xMil indicadas en el siguiente documentos técnico. DT Impuesto GMF (4x1000) Colombia
- En el módulo Financiero(SIGAFIN), ir al menú Actualizaciones | Archivos | Proveedor(MATA020). Configurar un Proveedor informando los campos obligatorios.
- En el módulo Financiero(SIGAFIN), ir al menú Actualizaciones | Archivos | Bancos (MATA070). Configurar un Banco, activando el impuesto 4xMil(A6_IMP4MIL = 1)
- En el módulo Financiero(SIGAFIN), ir al menú Actualizaciones | Movim. Bancario | Movimientos Bancarios (FINA100). A través del menú "Otras acciones" opción "Cobrar", registrar saldo en el Banco configurado previamente.
- En el módulo Financiero(SIGAFIN), ir al menú Actualizaciones | Cuentas por Pagar | Orden de Pago (FINA085A). Registrar un Pago Anticipado para el Proveedor configurado previamente.
Anulación de Pago Anticipado
Ingresar al módulo Financiero (SIGAFIN).
- Ir a Actualizaciones | Cuentas por Pagar | Anular Ord. Pago (FINA086).
- Capturar los parámetros del proceso:
- Indicar el rango de Órdenes de Pago para mostrar el Pago Anticipado generado en las precondiciones.
- Seleccionar el Pago Anticipado.
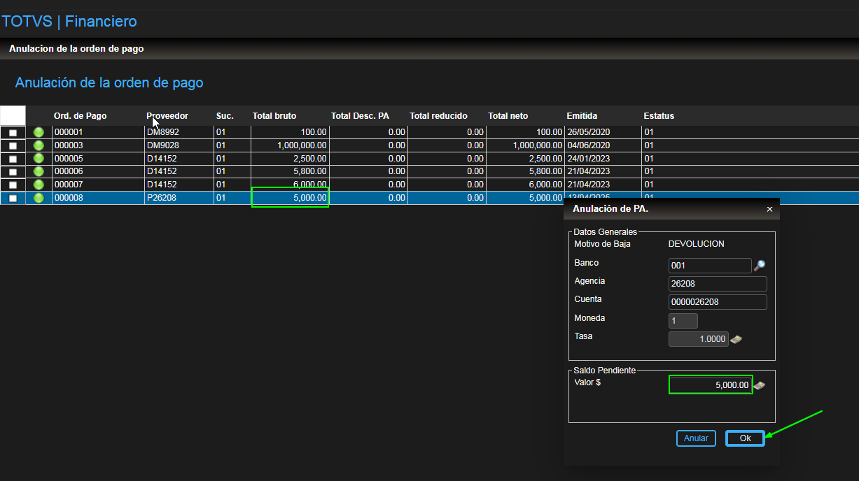
- En la ventana “Anulación del PA”, informar los campos:
- Datos Generales:
- Banco, Agencia y Cuenta; seleccionar el banco creado en las precondiciones.
- Saldo Pendiente:
- Valor: 4900.00 ← asignar un valor menor al saldo.
- Datos Generales:
- Al salir del campo Valor el sistema envía la siguiente notificación:
El Pago Anticipado 000008 esta relacionado al impuesto GMF(4xMil). La anulación debe realizarse por el valor total del PA.
Para los los Pagos Anticipados (PA) relacionados al impuesto de Gravamen a los Movimientos Financieros (GMF) (4x1000), la anulación siempre deberá realizarse por el valor total del Pago Anticipado.
- Saldo Pendiente:
- Valor: 5000.00 ← asignar un valor total del saldo
- Valor: 5000.00 ← asignar un valor total del saldo
- Dar clic en el botón Ok.
- En el mensaje “Desea Proseguir con la devolución ?”, confirmar dando clic en el botón Si.
- En el mensaje “Baja finalizada con éxito”, dar clic en el botón Finalizar.
- Ir a Actualizaciones | Movim. Bancario | Movimientos Bancarios (FINA100), verificar:
- En el movimiento origen del Pago Anticipado, es borrado.
- El movimiento del impuesto 4xMil es borrado.
- Se crea Movimiento Bancario - Cobrar por el valor del del Pago Anticipado.
04. INFORMACIÓN ADICIONAL
No Aplica
La presente solución aplica para versión 12.1.2310 (puede requerir contratación de garantía extendida) o superior.¡IMPORTANTE!
Importante
En la Expedición Continua de Backoffice posterior al 19/06/2025, la funcionalidad de baja parcial de Pagos Anticipados desde la rutina Anulación de Orden de Pago (FIN086), será descontinuada y sustituida por la rutina Baja Cuentas por Pagar (FINA080).
Para Colombia, lo anterior aplicará para versión 12.1.2510 o superior.


