CONTEÚDO
- Visão Geral
- Tela Gestor Financeiro - Visão Geral
- Ações relacionadas
- Busca Avançada
- Cards
- Ações relacionadas
- Tela Gestor Financeiro - Fluxo de Caixa - Painel
- Ações relacionadas
- Busca Avançada
- Cards
- Movimentos
- Ações relacionadas
- Busca Avançada
- Ações relacionadas
- Simulações
- Ações relacionadas
- Busca Avançada
- Ações relacionadas
- Tabelas utilizadas
- Comparativo Fluxo Caixa
01. VISÃO GERAL
O Gestor Financeiro é uma ferramenta para gestão financeira que apresenta informações relevantes dos módulos de Caixa e Bancos, Fluxo de Caixa, Contas a Receber, Contas a Pagar e Aplicações e Empréstimos. Considera vários parâmetros de segurança de informação do produto, permitindo acesso apenas ao que está liberado ao usuário. Também permite agrupar informações de diversas empresas e estabelecimentos concomitantemente, conforme seleção.
As informações são apresentadas em visões gráficas com detalhamento sendo feito no Smart View.
02. TELA GESTOR FINANCEIRO - VISÃO GERAL
Apresenta uma visão panorâmica dos principais módulo financeiros do Datasul com cards gráficos e detalhamento em Smart View.
a. Ações relacionadas
| Ação | Descrição |
|---|---|
| Atualizar | Atualiza as informações que estão sendo apresentadas e altera a data e hora da última atualização. |
| Configurar | Permite apresentar ou ocultar os cards e seus valores. A configuração fica salva por usuário e a visão geral do Gestor Financeiro sempre será apresentado de acordo com o que cada usuário definiu. |
b. Busca Avançada
| Grupo | Filtro | Descrição |
|---|---|---|
| Filtros Gerais | Finalidade Econômica | Define em que finalidade econômica (moeda) serão apresentados os valores de todos os cards da Visão Geral |
| Saldos Contas Correntes | Origem Saldo Inicial | Define se o saldo das contas correntes selecionadas que será apresentado será "Saldo Caixa e Bancos", ou seja, saldo da empresa ou "Extrato Bancário", ou seja, saldo do banco |
| Considerar Contas (UFC) | Indica que as contas correntes serão selecionadas a partir de uma UFC (Unidade de Fechamento de Caixa) | |
| Considerar Contas (Contas Correntes) | Indica que as contas correntes serão selecionadas individualmente | |
| Unidades Fechamento Caixa | Campo será solicitado se o campo Considerar Contas for igual a UFC. Seleciona a unidade de fechamento de caixa (UFC) desejada. Obedecerá a segurança de unidade de fechamento de caixa | |
| Contas Correntes | Campo será solicitado se o campo Considerar Contas for igual a Contas Correntes. Seleciona as contas correntes desejadas. Obedecerá a segurança de contas corrente | |
| Período | Indica a data base do saldo das contas correntes que será apresentado. Poderá ser dinâmico com o conteúdo Hoje, Primeiro Dias Mês Atual ou Dia Anterior. Será estático se o conteúdo for Definir Data | |
| Data Saldo | Será solicitado se no campo Período for escolhida a opção Definir Data | |
| Fluxo de Caixa Previsto | Unidade de Controle Financeiro | Seleciona a unidade de controle financeiro (UCF) que será considerada para acumular os movimentos de fluxo de caixa previstos (fluxo de caixa zero). A UCF é o conjunto de estabelecimento e unidades de negócio. Obedecerá a segurança de unidade de controle financeiro |
| Período Fluxo | Define o período que será considerado para acumular os movimentos de fluxo de caixa previstos (fluxo de caixa zero). Pode ser dinâmico: Hoje, Semanal, Mensal, Mês Atual, Trimestral, Semestral ou Anual. Também pode ser estático: Número Dias | |
| Número Dias | Será solicitado se o campo Período Fluxo for igual a Número Dias | |
| Período De | Campo desabilitado, sempre terá conteúdo igual à data atual | |
| Período Até | Campo desabilitado, mostrará a data final que será considerada para os movimentos de fluxo de caixa previsto de acordo com a data inicial (hoje) e o Período Fluxo definido | |
| Contas a Receber / Contas a Pagar / Aplicações e Empréstimos | Empresa | Define as empresas que serão consideradas nos cards dos módulos de Contas a Receber, Contas a Pagar e Aplicações e Empréstimos. Obedecerá a segurança de unidade organizacional |
| Estabelecimento | Define os estabelecimentos que serão considerados nos cards dos módulos de Contas a Receber e Contas a Pagar. Obedecerá a segurança de unidade organizacional |
c. Cards
| Card | Exemplo | Descrição |
|---|---|---|
| Saldo Previsto | Apresenta o saldo inicial com base nas contas correntes e origem do saldo e o saldo final considerando o saldo inicial e os movimentos de fluxo de caixa previsto selecionados. Os movimentos de fluxo de caixa podem ser detalhados na opção "Detalhar Movimentos no Smart View". | |
Saldo Conta Corrente | Apresenta as contas correntes selecionadas, por UFC ou individualmente, com seu respectivo saldo (Saldo Caixa e Bancos ou Extrato Bancário). As contas correntes podem ser detalhadas na opção "Detalhar no Smart View". | |
| Contas a Receber | Apresenta o valor e quantidade total dos títulos a receber conforme seleção. Até 80% dos valores a receber por grupo de cliente serão apresentados de forma individualizada, com um mínimo de 3 grupos de clientes. Os demais serão acumulados e descritos como "Outros". Este card possui um filtro interno onde podem ser selecionados clientes e períodos de data de vencimento. Os valores apresentados podem ser detalhados na opção "Detalhar no Smart View" onde os títulos a receber que compõem os valores serão demonstrados numa visão de dados. | |
| Contas a Pagar | Apresenta o valor e quantidade total dos títulos a pagar conforme seleção. Até 80% dos valores a pagar por grupo de fornecedor serão apresentados de forma individualizada, com um mínimo de 3 grupos de fornecedores. Os demais serão acumulados e descritos como "Outros". Este card possui um filtro interno onde podem ser selecionados fornecedores e períodos de data de vencimento. Os valores apresentados podem ser detalhados na opção "Detalhar no Smart View" onde os títulos a pagar que compõem os valores serão demonstrados numa visão de dados. | |
| Aplicações e Empréstimos | Apresenta dois gráficos de colunas: 1) Aplicações por vencimento apresentadas em períodos mensais. Este card possui um filtro interno onde podem ser selecionados os bancos, produtos financeiros e períodos de data de vencimento das operações financeiras de aplicação. 2) Parcelas de Empréstimos por vencimento apresentadas em períodos mensais. Este card possui um filtro interno onde podem ser selecionados os bancos, produtos financeiros e períodos de data de vencimento das parcelas das operações financeiras de empréstimo. |
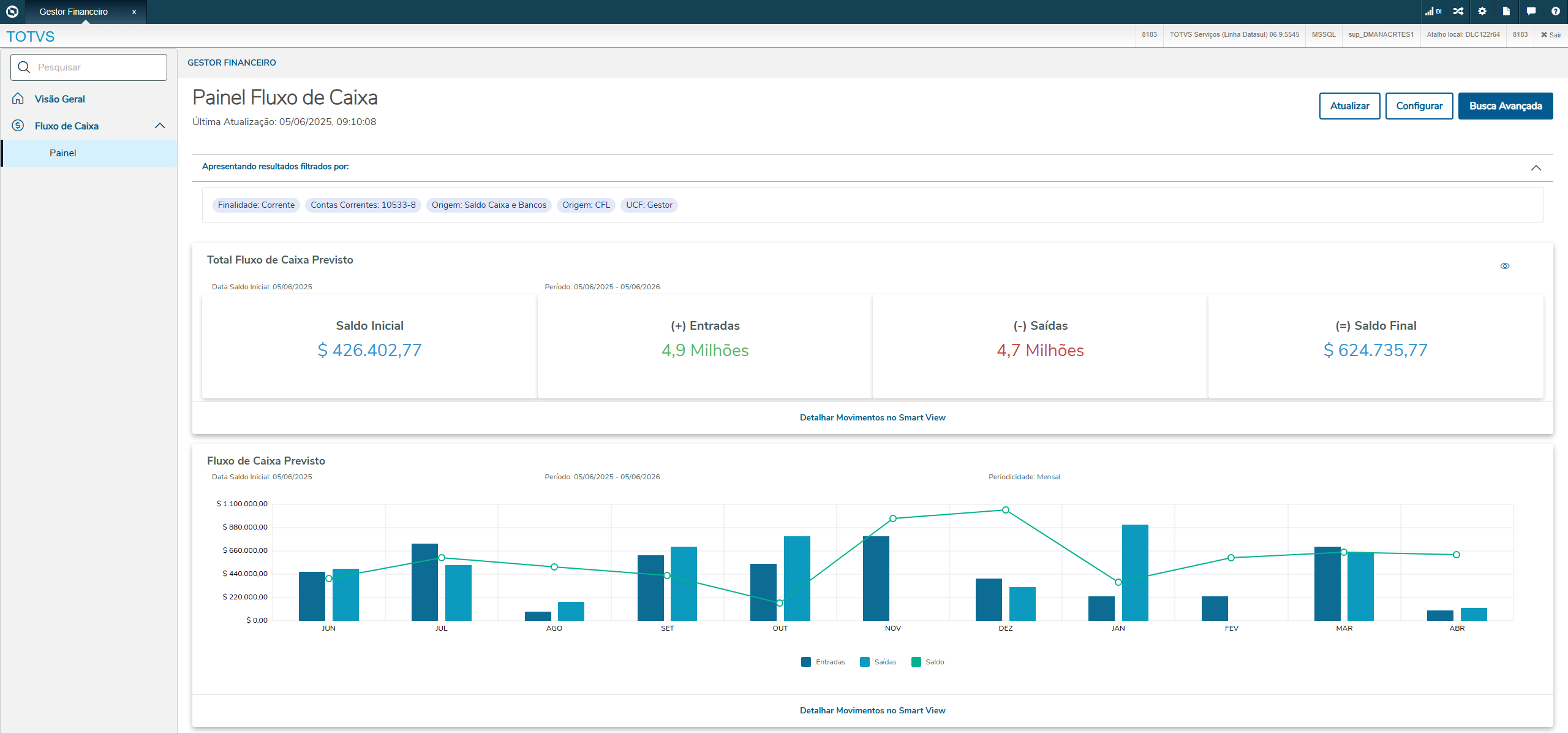
03. TELA GESTOR FINANCEIRO - FLUXO DE CAIXA - PAINEL
Apresenta uma visão panorâmica focada no módulo de fluxo de caixa considerando os movimentos previstos. Também possui algumas informações voltadas ao módulo de Aplicações e Empréstimos. Todos os cards tem opção de detalhamento no Smart View.
a. Ações relacionadas
| Ação | Descrição |
|---|---|
| Atualizar | Atualiza as informações que estão sendo apresentadas e altera a data e hora da última atualização. |
| Configurar | Permite apresentar ou ocultar os cards e seus valores. A configuração fica salva por usuário e o painel do Fluxo de Caixa sempre será apresentado de acordo com o que cada usuário definiu. |
b. Busca Avançada
| Grupo | Filtro | Descrição |
|---|---|---|
| Filtros Gerais | Finalidade Econômica | Define em que finalidade econômica (moeda) serão apresentados os valores de todos os cards do Painel do Fluxo de Caixa |
| Saldos Contas Correntes | Origem Saldo Inicial | Define se o saldo das contas correntes selecionadas que será apresentado será "Saldo Caixa e Bancos", ou seja, saldo da empresa ou "Extrato Bancário", ou seja, saldo do banco |
| Considerar Contas (UFC) | Indica que as contas correntes serão selecionadas a partir de uma UFC (Unidade de Fechamento de Caixa) | |
| Considerar Contas (Contas Correntes) | Indica que as contas correntes serão selecionadas individualmente | |
| Unidades Fechamento Caixa | Campo será solicitado se o campo Considerar Contas for igual a UFC. Seleciona a unidade de fechamento de caixa (UFC) desejada. Obedecerá a segurança de unidade de fechamento de caixa | |
| Contas Correntes | Campo será solicitado se o campo Considerar Contas for igual a Contas Correntes. Seleciona as contas correntes desejadas. Obedecerá a segurança de contas corrente | |
| Período | Indica a data base do saldo das contas correntes que será apresentado. Poderá ser dinâmico com o conteúdo Hoje, Primeiro Dias Mês Atual ou Dia Anterior. Será estático se o conteúdo for Definir Data | |
| Data Saldo | Será solicitado se no campo Período for escolhida a opção Definir Data | |
| Fluxo de Caixa Previsto | Unidade de Controle Financeiro | Seleciona a unidade de controle financeiro (UCF) que será considerada para acumular os movimentos de fluxo de caixa previstos (fluxo de caixa zero). A UCF é o conjunto de estabelecimento e unidades de negócio. Obedecerá a segurança de unidade de controle financeiro |
| Origens Consideradas | Define os módulos de origem dos movimentos de fluxo de caixa previstos que serão considerados. Exemplo: Contas a Receber, Contas a Pagar, Caixa e Bancos, Fluxo de Caixa, etc. | |
| Período Fluxo | Define o período que será considerado para acumular os movimentos de fluxo de caixa previstos (fluxo de caixa zero). Pode ser dinâmico: Hoje, Semanal, Mensal, Mês Atual, Trimestral, Semestral ou Anual. Também pode ser estático: Número Dias. | |
| Número Dias | Será solicitado se o campo Período Fluxo for igual a Número Dias | |
| Período De | Campo desabilitado, sempre terá conteúdo igual à data atual | |
| Período Até | Campo desabilitado, mostrará a data final que será considerada para os movimentos de fluxo de caixa previsto de acordo com a data inicial (hoje) e o Período Fluxo definido | |
| Periodicidade | Periodicidade que o gráfico de Fluxo de Caixa Previsto será apresentado (colunas de entradas e saídas e linha de saldo previsto). Pode ser Diária, Semanal, Quinzenal ou Mensal. | |
| Número de Períodos | Quantidade de períodos que será apresentado no gráfico de Fluxo de Caixa Previsto. Limitado a 12 |
c. Cards
| Card | Exemplo | Descrição |
|---|---|---|
| Total Fluxo de Caixa Previsto | Apresenta o saldo inicial com base nas contas correntes e origem do saldo definidas. Também as entradas, saídas e o saldo final considerando os movimentos de fluxo de caixa previsto selecionados. Os movimentos de fluxo de caixa podem ser detalhados na opção "Detalhar Movimentos no Smart View". | |
Fluxo de Caixa Previsto (Gráfico) | Apresenta o gráfico do fluxo de caixa previsto na periodicidade selecionada. As colunas representam as entradas e saídas em cada período. A linha representa o saldo previsto com base no saldo inicial das contas correntes e nos movimentos de fluxo de caixa de cada período. Caso o saldo previsto fique negativo em algum período, a linha será apresentada na cor vermelha, caso contrário, será apresentada na cor verde. Os movimentos de fluxo de caixa podem ser detalhados na opção "Detalhar Movimentos no Smart View". | |
| Entradas e Saídas | Apresenta os movimentos de fluxo de caixa previsto em três gráficos percentuais. 1) Proporção de entradas e saídas no período. 2) Entradas por tipo de fluxo financeiro. Apresentando os 80% dos tipos de fluxo financeiro com maior volume de entradas de forma individualizada e os 20% restantes como "Outros". Serão apresentadas no mínimo 3 tipos de fluxo financeiro de forma individualizada, se houver. 3) Saídas por tipo de fluxo financeiro. Apresentando os 80% dos tipos de fluxo financeiro com maior volume de saídas de forma individualizada e os 20% restantes como "Outros". Serão apresentadas no mínimo 3 tipos de fluxo financeiro de forma individualizada, se houver. Os movimentos de fluxo de caixa podem ser detalhados na opção "Detalhar Movimentos no Smart View". | |
| Aplicações | Apresenta as aplicações financeiras por liquidez, considerando a seleção feita. Não há intersecção entre cada conjunto de aplicações apresentadas. Para mais detalhes consulte Tutorial Gestor Financeiro Este card possui um filtro interno onde podem ser selecionados as empresas, bancos, produtos financeiros e períodos de data de vencimento das operações financeiras de aplicação. As operações financeiras de aplicação que compõem os valores apresentados podem ser detalhados na opção "Detalhar Aplicações no Smart View". | |
| Empréstimos | Apresenta as parcelas dos empréstimos financeiros por produto financeiro, considerando a seleção feita. Este card possui um filtro interno onde podem ser selecionados as empresas, bancos, produtos financeiros e períodos de data de vencimento das parcelas das operações financeiras de empréstimo. As parcelas das operações financeiras de empréstimo que compõem os valores apresentados podem ser detalhados na opção "Detalhar Empréstimos no Smart View". |
04. MOVIMENTOS
Os Movimentos do Fluxo de Caixa, são registros detalhados de entradas e saídas de valor da empresa em determinada data, inseridos manualmente ou por simulação no módulos Fluxo de Caixa ou integrados a partir de movimentações de outros módulos de origem do ERP Datasul. Estes movimentos existentes no Fluxo de Caixa podem ser Tipo Orçado (estimativa inicial do Fluxo), Previstos ( que é uma estimativa das futuras entradas e saídas de dinheiro de uma empresa em um período determinado) e Realizados ( que é um registro exato das movimentações financeiras que já aconteceram).
a. Ações relacionadas
| Ação | Descrição |
|---|---|
| Atualizar | Atualiza as informações que estão sendo apresentadas, movimentos de Fluxo de Caixa. |
| Remover Selecionados | Possibilita remover os movimentos de fluxo de Caixa selecionados. |
| Detalhar | Permite visualizar as informações dos movimentos de Fluxo de Caixa. Documento: trata-se dos dados da chave do documento, estabelecimento, fornecedor/cliente, espécie de documento, série, título e parcela. |
| Editar | Permite editar o Valor de movimentos criados no módulo Fluxo de caixa. Somente movimentos do Fluxo de Caixa podem ser alterados, os movimentos que pertencem a outros módulos só poderão ser alterados nos módulos de origem, isto é, nos módulos onde foram incluídos. |
Remover | Somente movimentos do Fluxo de Caixa podem ser eliminados. Os movimentos que pertencem a outros módulos só poderão ser eliminados nos módulos de origem, isto é, nos módulos onde foram incluídos. |
b.Busca Avançada
| Campo | Descrição |
|---|---|
| Simulação | Número inicial e final da simulação, trata-se de um número sequencial gerado na rotina de Simulações do Gestor Financeiro. |
| Módulo | Permite selecionar os movimentos de determinado módulo, informar as siglas correspondentes ACR (Contas a Receber), APB (Contas a Pagar), APL (Aplicações e Empréstimos), CFL (Fluxo de Caixa), CMG (Caixa e Bancos ) , PLP (Ordem Planejada), CCP (Ordem de Compras), GGP (Grãos), PDP (Pedidos Venda) e PVP (Previsão Venda). |
| Fluxo de Caixa | Permite selecionar o código do fluxo de caixa, ou selecionar um código existente através da pesquisa. |
| Data Movimento | Define a faixa de data dos movimentos selecionados. |
| Tipo Fluxo Financeiro | Selecionar o tipo de Fluxo financeiro, Orçado, Previsto e/ou Realizado. |
| Fluxo Movimento | Entrada e/ou Saída |
05. SIMULAÇÕES
A simulação de fluxo de caixa é uma ferramenta que permite simular as movimentações de entrada e saída de um fluxo de caixa ao longo do tempo, inclui a possibilidade de copiar dados de um fluxo de caixa origem para outro fluxo de caixa destino, algo muito útil para criar projeções com base em períodos anteriores ou cenários diferentes.
A janela de Simulação Fluxo de Caixa permite visualizar todas os Fluxos de Caixa do Datasul, assim como adicionar novos fluxos, edita, remover ou criar novos fluxos de caixa de simulação baseados no Fluxo de Caixa Selecionado.
a. Ações relacionadas
| Ação | Descrição |
|---|---|
| Adicionar Fluxo | Permite a inclusão de um Fluxo de Caixa vinculado a uma Unidade de Controle Financeiro, definindo o período de validade por meio das datas de início e fim. O fluxo pode ser cadastrado com a situação Liberado ou Congelado . |
| Remover Selecionados | A opção Remover Selecionados permite excluir Fluxos que foram gerados. Ao utilizar essa função, o usuário deve selecionar os Fluxos desejados e, em seguida, acionar a opção Remover Selecionados. O sistema então exclui apenas os registros marcados, mantendo os demais movimentos inalterados. |
| Editar | Editar Fluxo de Caixa permite alterar as informações do Fluxo de Caixa como: descrição, data de início e fim e situação do Fluxo que pode ser Liberado ou Congelado. |
| Remover | Permite remover Fluxo de Caixa. |
| Adicionar | A rotina Gerar Simulação Movimentos possibilita gerar Movimentos de Fluxo de Caixa de forma manual, inserindo cada movimento individualmente, ou de forma automática, gerando os movimentos automaticamente baseados em regras, parâmetros e fluxo de caixa de origem. Manual : A inclusão manual é útil para cadastro individual de Movimentos de Fluxo de Caixa para análise de cenários específicos. Automático: Enquanto a inclusão manual permite criar movimentos de Fluxo de Caixa um a um, a simulação automática realiza a criação dos movimentos de forma automática, com base nas informações digitadas nas opções Definir Origem e Definir Destino. |
b. Busca Avançada
A Busca Avançada permite localizar de forma rápida e precisa os movimentos registrados no fluxo de caixa, utilizando filtros personalizados conforme os critérios definidos pelo usuário.
| Campo | Descrição |
|---|---|
| Fluxo de Caixa | Código do Fluxo de Caixa cadastrado |
| Unidade Controle Financeiro | código da Unidade de Controle Financeiro |
| Datas Fluxo | Data Inicial e final do fluxo de caixa |
| Origem Saldo Inicial | Permite selecionar do módulo Caixa e Bancos e/ou do fluxo de origem e/ou informado |
| Situação Fluxo | Selecionais qual a situação do fluxo, Liberado e/ou Congelado |
c. Gerar Simulação
A rotina Gerar Simulação Movimentos possibilita gerar Movimentos de Fluxo de Caixa de forma manual, inserindo cada movimento individualmente, ou de forma automática, gerando os movimentos automaticamente baseados em regras, parâmetros e fluxo de caixa de origem.
Manual
A inclusão manual é útil para cadastro individual de Movimentos de Fluxo de Caixa para análise de cenários específicos.
Inclua um novo movimento manualmente, preencha os campos:
| Campo | Descrição |
|---|---|
| Fluxo Caixa Destino | Informe o Fluxo de Caixa Destino, ou seja, o fluxo de caixa que receberá os novos movimentos. |
| Tipo Movimento | Selecione o tipo de Fluxo financeiro, Orçado, Previsto e/ou Realizado. |
| Fluxo Movimento | Selecione um tipo de fluxo: Entrada e/ou Saída |
| Tipo de Fluxo Financeiro | Informar o código de tipo de Fluxo para gerar o movimento Manual |
| Data do Fluxo | Informar a data de movimento manual |
| Estabelecimento | Informar o código do Estabelecimento para geração do movimento Manual |
| Unidade de Negócio | Informar o código da unidade de negócio |
| Valor | Informar o Valor do movimento a ser gerado manualmente. |
| Descrição | Informe uma descrição para o movimento que será gerado. |
Após preencher as informações, clique em Salvar ou Salvar e Novo para cadastrar o movimento na simulação.
Repita o processo conforme necessário, é possível incluir vários movimentos manualmente, um a um, simulando diferentes cenários financeiros.
Automático
Enquanto a inclusão manual permite criar movimentos de Fluxo de Caixa um a um, a simulação automática realiza a criação dos movimentos de forma automática, com base nas informações digitadas nas opções Definir Origem e Definir Destino.
| Ação | Campo | Descrição | ||||||||||||||
|---|---|---|---|---|---|---|---|---|---|---|---|---|---|---|---|---|
Definir Origem | Tipo de Fluxo Financeiro | Filtra pelos movimentos oriundos dos tipos de fluxo financeiro selecionado. | ||||||||||||||
| Tipo Movimento | Busca pelos movimentos Tipos de movimentos, Orçado, Previsto e/ou Realizado. | |||||||||||||||
| Fluxo Movimento | Filtra pelo Fluxo de Entrada e/ou Saída. | |||||||||||||||
| Estabelecimento | Selecionar o estabelecimento específico ou deixar branco para copiar de todos. | |||||||||||||||
| Unidade de Negócio | Selecionar a unidade ou deixar branco para copiar de todos. | |||||||||||||||
| Cliente | Filtrar pelo cliente desejado ou deixar branco para copiar todos. | |||||||||||||||
| Fornecedor | Filtrar pelo fornecedor ou deixar branco para copiar todos. | |||||||||||||||
| Origens consideradas | Escolher os módulos de origem dos movimentos que serão selecionados, opções disponíveis ACR (Contas a Receber), APB (Contas a Pagar), APL (Aplicações e Empréstimos), CFL (Fluxo de Caixa), CMG (Caixa e Bancos ) , PLP (Ordem Planejada), CCP (Ordem de Compras), GGP (Grãos), PDP (Pedidos Venda) e PVP (Previsão Venda). | |||||||||||||||
Data Início Fluxo e Data Fim Fluxo | Faixa de Datas para selecionar os movimentos do Fluxo de Origem a serem considerados na Simulação. | |||||||||||||||
Definir Destino | Fluxo Movimento | Define como os movimentos serão gerados no fluxo de caixa destino, se serão gerados como Entrada no Fluxo de Caixa ou Saída, ao selecionar Origem o sistema mantém o mesmo tipo de movimento do fluxo de caixa de origem. | ||||||||||||||
Tipo Movimento | Indica o Tipo movimento que será criado, Orçado, Previsto e/ou Realizado. | |||||||||||||||
Data Início Fluxo | Define a data de início para geração dos movimentos no Fluxo de Caixa Destino. | |||||||||||||||
Periodicidade | Diária, Mensal, Semanal ou Quinzenal em que os movimentos novos serão criados. | |||||||||||||||
Dia Início Fluxo | Determina o início efetivo da geração dos movimentos do fluxo de caixa, servindo como referência para todas as repetições e cálculos subsequentes conforme a periodicidade definida. | |||||||||||||||
Quantidade Períodos | Determina quantos períodos futuros terão lançamentos gerados. Exemplo: selecionados 4 meses históricos (Origem), provisão para 6 meses (Destino), os 4 valores históricos são reaplicados nos dois períodos adicionais, respeitando a lógica de cálculo escolhida. | |||||||||||||||
Cálculo | Define qual o critério dos valores calculados, aplicar Maior Valor dos movimentos de Origem, calcular a Média dos valores da origem, selecionar o Menor Valor ou calcular o Valor Absoluto. Média: Soma-se o valor absoluto de cada período selecionado. Divide-se pelo número total de períodos considerados. Menor valor: Identifica o menor valor absoluto entre os períodos selecionados. Importante: o cálculo considera o valor consolidado do período (entradas – saídas), e não cada movimento individual. Maior valor: Mesma regra do menor valor, porém considerando o maior valor. Valor absoluto: Utiliza diretamente os valores absolutos dos períodos selecionados. Caso o número de provisões seja maior que o número de períodos selecionados, os valores se repetem em ciclo. | |||||||||||||||
Fator de Multiplicação | Indica se o valor do movimento será multiplicado pelo fator definido. | |||||||||||||||
Descrição | Descrição do movimento gerado, campo opção que poderá ser informado manualmente. | |||||||||||||||
Revisar | A opção Revisar tem a função de processar e preparar a geração dos movimentos no fluxo de caixa destino, a partir dos dados do fluxo de caixa origem. Nesta etapa, o sistema: 1) Lê os movimentos existentes no fluxo de caixa de origem. 2) Valida as informações antes da criação dos movimentos no destino:
3) Após as validações, o sistema cria os movimentos no fluxo de destino, seguindo os parâmetros informados como tipo de movimento, periodicidade, dia de início e demais configurações.
| |||||||||||||||
06. TABELAS UTILIZADAS
Simulação de Fluxo de Caixa (movto_fluxo_cx_pend)
- Nova tabela de movimentos de simulação pendentes.
Movimento Fluxo de Caixa (movto_fluxo_cx)
- Adicionado o campo Sequencia da simulação (num_seq_simul_fluxo_cx)
07. COMPARATIVO FLUXO DE CAIXA
A tela Comparativo de Fluxo de Caixa permite realizar a comparação entre dois fluxos de caixa distintos ou entre diferentes tipos de movimento de um mesmo fluxo (Previsto, Realizado ou Orçado).
Com base nas datas de referência e periodicidade informadas, o sistema calcula e exibe as variações entre os valores de cada cenário, possibilitando uma análise detalhada do desempenho financeiro e das diferenças entre os períodos comparados.
a.Filtros
Determinar os parâmetros para filtrar as informações a serem apresentadas na consulta.
| Campo | Descrição | ||||||||||||
|---|---|---|---|---|---|---|---|---|---|---|---|---|---|
| Padrão Fluxo Caixa | Inserir o fluxo de caixa padrão que deve ser considerado para a consulta. | ||||||||||||
| Unidade Controle Financeiro | Inserir a unidade de controle financeiro que deve ser considerada para a consulta do fluxo de caixa. Importante Essa consulta é apresentada por Unidade de Controle Financeiro, dessa forma se um movimento não possuir Unidade de Negócio e Estabelecimento associados a UCF, esse movimento não é considerado na consulta. | ||||||||||||
| Fluxo de Caixa 1 | Inserir o código que representa um fluxo de caixa a ser comparado. | ||||||||||||
| Tipo Movimento 1 | Informar o Tipo de Movimento para o Fluxo de Caixa 1 (Previsto, Realizado ou Orçado) | ||||||||||||
| Data Referência 1 | Determina o período base de comparação para o Fluxo de Caixa 1. A partir dessas datas, o sistema considera os lançamentos compreendidos na periodicidade e quantidade de períodos selecionados | ||||||||||||
| Fluxo de Caixa 2 | Inserir o código que representa um fluxo de caixa a ser comparado. | ||||||||||||
| Tipo Movimento 2 | Informar o Tipo de Movimento para o Fluxo de Caixa 2 (Previsto, Realizado ou Orçado) | ||||||||||||
| Data Referência 2 | Determina o período base de comparação para o Fluxo de Caixa 2. A partir dessas datas, o sistema considera os lançamentos compreendidos na periodicidade e quantidade de períodos selecionados | ||||||||||||
| Periodicidade | A periodicidade determina o agrupamento das informações exibidas. Opções disponíveis:
| ||||||||||||
| Quantidade Períodos | Indica a quantidade de períodos consecutivos que serão considerados para a análise.
|
Ações Relacionadas:
| Acões | Descrição |
|---|---|
| Aplicar Filtros | Executa a consulta conforme ps parâmetros informados e apresenta o resultado. |
| Limpar Filtros | Limpa e mostra valores padrões dos campos em tela. |
b.Busca Avançada
A opção Busca Avançada permite refinar os parâmetros utilizados na comparação, definindo de forma mais detalhada a apresentação dos dados, origens e saldos iniciais de cada fluxo de caixa.
Importante
Para cada fluxo (Fluxo de Caixa 1 e Fluxo de Caixa 2), é possível determinar como será obtido o saldo inicial utilizado na análise comparativa.
Caso o saldo inicial não seja definido em nenhum dos fluxos, o sistema considera o valor zero como ponto de partida para o cálculo.
| Grupo | Filtro | Descrição |
|---|---|---|
| Origem | Origem Saldo Inicial | Define se o saldo das contas correntes selecionadas será apresentado como “Saldo Caixa e Bancos” (saldo da empresa), “Extrato Bancário” (saldo do banco) ou “Informado”, permitindo que um valor seja definido manualmente |
| Considerar Contas (UFC) | Indica que as contas correntes serão selecionadas a partir de uma UFC (Unidade de Fechamento de Caixa). Exibido somente nas opções "Saldo Caixa e Bancos" e "Extrato Bancário". | |
| Considerar Contas (Contas Correntes) | Indica que as contas correntes serão selecionadas individualmente. Exibido somente nas opções de "Saldo Caixa e Bancos" e "Extrato Bancário". | |
| Unidades Fechamento Caixa | Campo exibido quando o campo Considerar Contas for igual a UFC. Permite selecionar a unidade de fechamento de caixa desejada, respeitando as regras de segurança de unidade de fechamento de caixa. | |
| Contas Correntes | Campo exibido quando o campo Considerar Contas for igual a Contas Correntes. Permite selecionar as contas correntes desejadas, respeitando as regras de segurança de contas correntes. | |
| Período | Indica a data base do saldo das contas correntes que será apresentado. Poderá ser dinâmico com o conteúdo Hoje, Primeiro Dias Mês Atual ou Dia Anterior. Será estático se o conteúdo for Definir Data. É apresentado somente nas opções "Saldo Caixa e Bancos" e "Extrato Bancário" | |
| Data Saldo | Será solicitado quando, no campo Período, for selecionada a opção "Definir Data". Campo exibido apenas para as opções “Saldo Caixa e Bancos" e "Extrato Bancário". | |
| Valdor Saldo | Permite definir manualmente o valor do saldo inicial. Campo habilitado somente quando a Origem do Saldo Inicial for “Informado”. | |
| Origens Consideradas | Define os módulos de origem dos movimentos de fluxo de caixa previstos que serão considerados. Exemplo: Contas a Receber, Contas a Pagar, Caixa e Bancos, Fluxo de Caixa, etc. | |
| Apresentação | Fator divisão | Inserir um valor que representa um Fator de Divisão do Fluxo de Caixa. Importante O Fator de Divisão é geralmente utilizado quando um valor informado possuir o formato maior do que as células existentes nessa Consulta do Fluxo de Caixa. Os valores de todas as células são divididos pelo fator inserido. Exemplo: |
| Mostrar tipo fluxo sem lançamento | Quando assinalada, determina que devem ser apresentados na consulta os tipos de fluxos sem lançamentos (valor zero). | |
| Variação | O campo Variação define o formato de exibição da diferença entre os valores do Fluxo de Caixa 1 e Fluxo de Caixa 2 na coluna “Variação”. Opções disponíveis:
|
c.Resultado da Comparação:
Após aplicar os filtros, o sistema apresenta uma grade comparativa com os resultados do confronto entre os dois fluxos de caixa selecionados.
| Coluna: | Descrição: |
|---|---|
| Composição | É apresentada a composição do fluxo de caixa. Nota A composição do fluxo de caixa é determinada na tela Manutenção Padrão Fluxo de Caixa - CFL004AA. |
| Fluxo de Caixa 1 | Valores correspondentes ao Fluxo de Caixa 1, conforme o tipo de movimento e o período definidos nos filtros. |
| Fluxo de Caixa 2 | Valores correspondentes ao Fluxo de Caixa 2, conforme o tipo de movimento e o período definidos nos filtros. |
| Variação | Exibe a diferença entre os fluxos em percentual ou em valor absoluto, conforme definido no campo “Variação” na Busca Avançada. Por padrão, a exibição é feita em percentual. |
Importante
A descrição dos Fluxo de Caixa 1 e Fluxo de Caixa 2, é identificada pelo fluxo de caixa, tipo de movimento (Previsto, Realizado ou Orçado) e o período de referência (periodicidade).
Essa informação permite ao usuário compreender facilmente qual cenário está sendo comparado por exemplo:
0 - Previsto JAN/2019 x 0 - Realizado JAN/2019
Essa descrição é gerada automaticamente conforme os filtros escolhido em tela.
Valor negativo:
Valor negativo indica que o comportamento do fluxo está invertido (há mais entradas do que saídas para um tipo de fluxo marcado como Saída).
Exemplo:
| Tipo de Fluxo | Valor Entrada | Valor Saída | Valor Apresentado |
|---|---|---|---|
| Saída | $ 20.000,00 | $ 15.000,00 | $ -5.000,00 |
| Saída | $ 15.000,00 | $ 20.000,00 | $ 5.000,00 |
| Entrada | $ 15.000,00 | $ 20.000,00 | $ -5.000,00 |
| Entrada | $ 20.000,00 | $ 15.000,00 | $ 5.000,00 |
Ações relacionadas:
| Ações | Descricão |
|---|---|
Recolhe toda a estrutura | Reduz a visualização hierárquica para mostrar apenas os tipo de fluxo de nível superior. |
Expande toda a estrutura | Abre todos os níveis da visualização hierárquica. |
Exportar | Exporta os dados do comparativo para uma planilha. O documento gerado fica disponivel na Central de Documentos. |



































